Halo gamers! Balik lagi sama gue, admin kece lo. Pernah gak sih lagi asik main game kompetitif, eh tiba-tiba layar nge-freeze sedetik terus jalan lagi? Atau frame rate lo naik turun gak jelas kayak mood doi? Itu namanya stuttering atau hitching. Di tahun 2026 ini, meski hardware makin gahar, masalah klasik ini masih aja nongol.
Gue baru aja bedah video dari channel legendaris JayzTwoCents (rilisan 2025) yang ngebahas tuntas soal ini. Ternyata, gak semua lag itu salah GPU lo, Sob! Sebelum masuk ke solusi, kita bedain dulu nih dua “penyakit” ini:
Micro-Stutter
Ini kayak cegukan kecil. Frame time lo lompat-lompat dikit tapi sering. Rasanya game jadi “kasar” atau gak smooth, meskipun FPS counter lo bilang angkanya tinggi.
Hitching
Nah ini level dewanya. Game bener-bener berhenti total (freeze) selama beberapa milidetik sampai sedetik, terus jalan lagi. Ini yang bikin lo mati konyol pas lagi war.
Kronologi Masalah di Test Bench
Jadi ceritanya Jay lagi ngetes rig baru, eh malah nemu masalah gokil. Awalnya banyak yang nuduh ini gara-gara regresi driver Nvidia, tapi ternyata plot twist: GPU-nya gak salah apa-apa! Gue rangkum nih kronologi kejadian horornya di test bench:
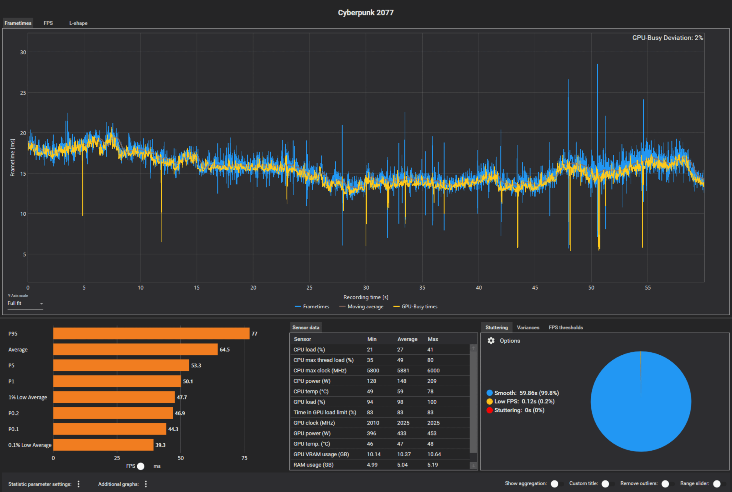
Gejala Awal Pas main Cyberpunk, game sering banget hitching. Jay langsung cek pakai software PresentMon buat liat grafik “GPU Busy”. Hasilnya aneh: pas stutter terjadi, GPU power dan load malah drop, bukan spike. Artinya GPU lagi “nganggur” nungguin sesuatu.
Input Bikin Rusuh Stuttering makin parah justru pas mouse digerakin atau keyboard dipencet. Wah, ini tanda-tanda masalah I/O (Input/Output), bukan rendering grafis semata.
Makin Parah Lama-kelamaan, device USB mulai mati nyala sendiri. Puncaknya, PC gak bisa di-shutdown secara normal (gantung di screen “Shutting down”) karena sistem operasi gagal menutup proses device.
Ngecek Event Viewer: Petunjuk dari Windows
Kalau lo ngalamin hal serupa, jangan langsung install ulang Windows, Sob. Coba jadi detektif dikit pake fitur bawaan Windows yang namanya Event Viewer. Caranya gampang banget:
- Klik kanan tombol Start, pilih Event Viewer.
- Buka folder Windows Logs > System.
- Cari log bertanda merah (Error) yang muncul persis di jam game lo ngelag.
Di kasus Jay, dia nemu error spesifik yang nyebut-nyebut device bernama MTK_WCX atau MediaTek Wireless Adapter. Error-nya bilang “IO Fail”. Ini dia buktinya:
Akar Masalah: Wifi/Bluetooth Onboard Bikin Rusuh
Ternyata tersangka utamanya adalah modul Wi-Fi/Bluetooth Onboard di motherboard (khususnya chip MediaTek di seri ASRock Taichi). Pertanyaannya, kenapa sintetik benchmark kayak 3DMark aman-aman aja? Jawabannya simpel: karena benchmark jalan otomatis tanpa input manual dari lo!
Begitu lo main game beneran yang butuh input mouse/keyboard intens, modul wireless ini gagal handle transisi power (IO Fail), bikin sistem Windows bingung, dan akhirnya nge-freeze game lo buat “nunggu” device ini ngerespon lagi. Jadi bukan GPU lo yang rusak ya.
Fix Step-by-Step: Dari Driver Sampai BIOS
Buat lo yang senasib, jangan buru-buru RMA motherboard atau GPU. Ikutin langkah perbaikan taktis berikut ini:
Cek Driver Vendor Motherboard MediaTek seringkali gak ngerilis driver publik yang gampang dicari. Lo wajib download driver Wi-Fi/Bluetooth terbaru langsung dari web resmi produsen mobo lo (misal: ASRock/ASUS/MSI).
Manual Reinstall (Wajib!) Masuk Device Manager, uninstall device Wi-Fi/Bluetooth lo, terus install driver yang udah lo download tadi secara manual. Pastikan Windows gak nyerobot install driver generik (Windows Update suka sotoy soalnya).
Matikan di BIOS (Solusi Ampuh) Kalau update driver gak nolong, masuk ke BIOS dan cari opsi “Onboard WAN Device” atau “Bluetooth”, set ke Disable. Ini solusi paling tokcer di test bench Jay buat ngilangin stutter total.
Beli Wi-Fi Card PCIe Sebagai gantinya, mending beli dedicated Wi-Fi card colokan PCIe. Lebih stabil, punya heatsink sendiri, dan jarang konflik dibanding dongle USB atau onboard murahan.
Gejala Detail & Hal yang Masih Abu-abu
Ada beberapa detail teknis yang perlu lo waspadai. Pas masalah ini kejadian, biasanya ada suara “tung-tung” khas USB disconnect/reconnect. Di Event Viewer juga mungkin muncul notif “Device Surprise Removal” atau masalah terkait D3 Cold Support (fitur power saving yang gagal bangun tidur).
Zona Abu-abu (Ketidakpastian)
Gue harus jujur, masih ada misteri di sini. Kemungkinan besar ini dipicu sama Windows Update (sekitar 2 minggu sebelum video rilis) yang ngerubah cara OS ngatur power management. Faktor lain kayak High Frame Rate (misal pake GPU seri 5090) mungkin memperparah beban antrian I/O, bikin sistem makin sensitif sama gangguan kecil.
Relevansi 2026: Biar Nggak Keulang
Di tahun 2026 ini, hardware makin kenceng tapi software makin ribet. Biar PC lo awet muda dan bebas stutter, terapin tips pencegahan ini:
- Kabel is King: Sebisa mungkin pake koneksi LAN (Ethernet) dan peripheral kabel buat gaming kompetitif. Wireless itu nyaman, tapi kabel itu pasti.
- PCIe > USB: Kalau maksa butuh Wi-Fi, card PCIe jauh lebih reliable handling bandwidth gede dibanding USB dongle atau onboard standar.
- Rajin Cek Logs: Jadiin kebiasaan cek Event Viewer sebulan sekali. Jangan nunggu PC meledak baru diperiksa.
- Arsip Driver Aman: Kalau nemu versi driver yang stabil, simpan installernya. Jangan asal klik “Update All” kalau sistem lo lagi stabil.
FAQ: Pertanyaan yang Sering Muncul
| Pertanyaan | Jawaban Singkat |
|---|---|
| Cuma di ASRock/MediaTek? | Kasus spesifik ini di ASRock Taichi/MediaTek, tapi bisa terjadi di brand lain dengan chip serupa. |
| Driver Nvidia salah gak? | Enggak. Ini murni masalah konflik resource I/O motherboard/Windows, bukan GPU. |
| Perlu RMA Motherboard? | Belum tentu. Coba disable Wi-Fi onboard dulu. Kalau fix, berarti hardware fisik aman. |
| Bedanya Stutter vs Hitch? | Stutter = patah-patah kecil berulang. Hitch = freeze total sesaat. |
Penutup: Semoga Fix, Bro!
Oke, itu tadi bedah kasus stuttering yang bikin emosi jiwa. Intinya, masalah PC itu kadang dateng dari tempat yang gak diduga-duga (siapa sangka Wi-Fi bisa bikin game AAA ngelag?).
Inget tiga mantra terakhir dari gue: Update Driver Manual, Beli Wi-Fi PCIe, atau Disable di BIOS. Kalau lo punya pengalaman serupa atau nemu fix lain, langsung aja drop komen di bawah ya! Happy gaming and stay smooth!
